Die Heizung möglichst effizient und mit niedrigem Gasverbrauch laufen zu lassen, war für mich nicht erst seit der Gaskrise wichtig. Nicht weil wir uns es nicht leisten könnten, sondern weil es schlichtweg dumm ist, unnötig Gas zu verheizen. Darum habe ich seit unserem Einzug 2018 immer wieder an den Einstellungen der Heizung geschraubt, das Verhalten beobachtet und weiter optimiert, da die Einstellungen der Heizungsfirma schlichtweg falsch waren. Mittlerweile bin ich bei einem Punkt angekommen, wo es kaum mehr Optimierungsmöglichkeiten gibt, denn ich habe den durchschnittlichen Jahresverbrauch der Vorjahre um 34 Prozent senken können.
Wichtig: Ich kann hier nur meine Erfahrungen darstellen und keine fertigen Lösungen anbieten. Zu unterschiedlich sind Anlagen, Häuser, Dämmung, Nutzung und Vorlieben.

Unser Haus, unsere Heizung
Unser Haus wurde 1964 massiv gebaut und zwischen 2016 und 2018 komplett renoviert. Die Böden kamen raus und Fußbodenheizung hinein und da von den Vorbesitzern noch ein Gasanschluss ins Haus gelegt wurde, war eine Viessmann Gasbrennwerttherme die Heizung der Wahl, den sowohl Gerät als auch das Gas waren sehr preiswert. Ergänzt wurde die Heizung durch einen Kamin mit Wasserführung, mit dem man das gesamte Haus heizen und Brauchwasser erwärmen kann. Dazu steht im Technikraum ein großer Pufferspeicher, der die Wärme des Kamins aufnehmen und nach und nach an das Heizsystem abgeben kann.

Zudem wurde unser Haus mit großen bodentiefen, 3-fach-verglasten Fenstern auf der Südseite ausgestattet und maßvoll gedämmt (12 cm). Die Temperaturen aller Räume können über die LCN-Issendorff Gebäudeautomation , Home Assistant und eigene Sensoren erfasst werden.
Gasthermen, hydraulischen und thermischen Abgleich optimal einstellen
Schon früh fiel mir auf, dass der Heizungsbetrieb, der unsere Anlage geplant und installiert hat, wenig dafür tut, dass die Heizung auch gut eingestellt ist. Dabei handelte es sich nicht um einen Kleinbetrieb, sondern eine Firma mit 40 Mitarbeitern. Eine Heizung in einem Einfamilienhaus wird aber einfach immer überdimensioniert, damit später keine Beschwerden kommen, dass es nicht warm werden würde. Was fehlt, sind angepasste Parameter und ein echter hydraulischer Abgleich nach Praxiswerten und nicht nur nach theoretischer Auslegung hinsichtlich Leitungslänge, Strömungswiderstand, geschätztem Wärmebedarf pro Quadratmeter etc. Nach dem hydraulischen Abgleich kommt der thermische Abgleich. Spätestens hier ist der Heizungsbauer raus, weil die Rahmenbedingungen stimmen müssen und er garantiert nicht zum passenden Zeitpunkt im Haus ist.

Die Heizungstechniker trauen sich auch nicht in die tieferen Service-Ebenen einer modernen Heizungssteuerung, geschweige denn dass sie wissen würden, was die einzelnen Parameter bewirken. Einzig ein Außendienstmitarbeiter des Heizungsherstellers wusste hier Bescheid und sorgte bei den anwesenden Heizungstechnikern für Fragezeichen in den Augen.
„Serviceebene 2? Da fassen wir nicht ran, höhöhö!“. Der Außendienstmitarbeiter des Heizungsherstellers konnte mir zum ersten Mal meine Heizungsanlage richtig erklären und gab wertvolle Tipps. Er teilten den beiden anwesenden Heizungstechnikern aber auch mit, dass sie sich damit sehr wohl auskennen und auseinandersetzen sollte.
- BEACHTUNG! Bitte beachten Sie, dass dieser Thermostat mit einem Hub zusammenarbeiten muss, Sie müssen KE100 Kit im Voraus haben. KE100 kann nicht mit dem Tapo H100 und Tapo H200 Hub arbeiten, sondern nur mit dem Hub im KE100 Kit.
- Bitte beachten Sie, dass das Kasa KE100 nur über die Kasa APP gesteuert werden kann und nicht über die Tapo APP. Tapo Sensoren (Tapo T110, Tapo T310, Tapo T315) können jedoch in der Kasa APP eingerichtet werden. Bitte fügen Sie die Tapo Sensoren über den KH100 Hub in der Kasa APP hinzu. Das Kasa KE100 Kit unterstützt nur 2,4 GHz WLAN, nicht 5 GHz.
- Vielseitige Kompatibilität – Passt auf die meisten Heizkörperventilgewinde (M30x1,5) und die sechs mitgelieferten Adapter (RA, RAV, RAVL, CAL, M28 und GIA) sorgen für mehr Kompatibilität. Bevor Sie kaufen, besuchen Sie bitte 𝐡𝐭𝐭𝐩𝐬://𝐰𝐰𝐰.𝐭𝐩-𝐥𝐢𝐧𝐤.𝐜𝐨𝐦/𝐝𝐞/𝐬𝐮𝐩𝐩𝐨𝐫𝐭/𝐝𝐨𝐰𝐧𝐥𝐨𝐚𝐝/𝐤𝐞𝟏𝟎𝟎-𝐤𝐢𝐭/, um die mit KE100 kompatiblen Heizkörperventile zu überprüfen. *Version 1.0 bietet 3 Adapter (RA, RAV, RAVL) an. Ab Version 1.20 und höheren Versionen werden 6 Adapter bereitgestellt.
- Bitte beachten Sie, dass das Kasa KE100 Kit 𝐧𝐮𝐫 ü𝐛𝐞𝐫 𝐝𝐢𝐞 𝐊𝐚𝐬𝐚 𝐀𝐏𝐏 𝐠𝐞𝐬𝐭𝐞𝐮𝐞𝐫𝐭 𝐰𝐞𝐫𝐝𝐞𝐧 𝐤𝐚𝐧𝐧 und nicht über die Tapo APP. Tapo Sensoren (Tapo T110, Tapo T310, Tapo T315) können jedoch in der Kasa APP eingerichtet werden. Bitte fügen Sie die Tapo Sensoren über den KH100 Hub in der Kasa APP hinzu. Das Kasa KE100 Kit unterstützt nur 2,4 GHz WLAN, nicht 5 GHz.
- Smarte Temperatur-Regelung: Heizungsthermostat sorgt für raumgenaue und individuell einstellbare Wohlfühltemperatur, deren Werte in der App angezeigt werden
- Energie sparen: Smartes Thermostat heizt nur nach individuellem Bedarf und kann über Zeitprogramme, Heizpläne, Szenarien und clevere Dienste konfiguriert werden, um unnötiges Heizen zu vermeiden
- So einfach zur smarten Heizungssteuerung: en bisherigen Heizkörperregler durch den Smart Home Heizkörperthermostat austauschen, mit Adapter für alle Heizungen – nur nutzbar in Kombination mit der Zentrale der Hama Heizungssteuerung
- Heizungsthermostat zum Heizkosten sparen: Mit der Heizungssteuerung und automatischen Programmen individuelle Heizszenarien festlegen
- Smart-Home Zubehör: Steuern Sie Ihre Raumtemperatur bequem per App über ein 2,4 GHz WLAN-Netzwerk (5 GHz nicht kompatibel). Der Heizkörperthermostat ist mit Alexa kompatibel und lässt sich ohne zusätzliches Gateway in das Smart Home integrieren.
- Einfache Bedienung von unterwegs: Per App können Sie individuelle Heizprofile für bspw. Küche, Kinder-, Wohnzimmer und Bad erstellen und den intelligenten Temperaturregler von überall in Echtzeit bedienen.
- So einfach zur smarten Heizungssteuerung: Den bisherigen Heizkörperregler durch den Smart Home Heizkörperthermostat austauschen, mit Adapter für alle Heizungen
- Heizungsthermostat zum Heizkosten sparen: Mit der Heizungssteuerung und automatischen Programmen individuelle Heizszenarien festlegen
Der Außendienstler sagte mir, dass Heizungsbauer zwar auf dem Papier einen hydraulischen Abgleich angeben, dieser aber selten passen würde. Der Grund dafür ist auch einleuchtend, denn dem hydraulische Abgleich folgt der thermische Abgleich der Anlage und der muss zu unterschiedlichen Außentemperaturen erfolgen, mehrfach nachjustiert werden und dauert bei Fußbodenheizungen durch deren Trägheit auch lange. Zudem muss man einfach testen, ob man mit den Einstellungen die Wohlfühltemperatur im jeweiligen Raum erreicht.

Der Sinn des hydraulischen Abgleichs ist, dass jeder Raum gerade die Wärmemenge erhält, die er für die gewünschte Temperatur benötigt. Wenn es in einem Raum nicht warm wird, wird häufig einfach die Vorlauftemperatur der Heizung angehoben. Problem gelöst – für den Heizungsbauer. Jetzt wird es im Raum warm und in den anderen Räumen noch wärmer und man verbraucht unnötig Energie. Die zahlt aber nicht der Heizungsbauer. Der schickt uns für diese „Leistung“ auch noch eine Rechnung.
„Serviceebene 2? Da fassen wir nicht ran, höhöhö!“
– Heizungstechniker vor Ort
Wir haben bei unserem Haus auch auf eine Einzelraumregelung (ERR) mit Thermostaten verzichtet. In gut gedämmten Häusern kann man die Raumtemperatur ganz ohne Thermostate, ausschließlich über den hydraulischen Abgleich regulieren. Das hat den Vorteil, dass etwa externer Wärmeeintrag durch Sonneneinstrahlung auf dem Fußboden (bei Fußbodenheizung), Abwärme von Geräten etc. auch in andere Räume übertragen wird und auch ein Selbstregeleffekt eintritt. Dieser wird hier schön erklärt: http://www.bosy-online.de/Selbstregeleffekt.htm.
Das funktioniert bei uns einwandfrei und sorgte für die ersten Einsparungen im Bereich von 15 %. Zudem verbrauchen gerade die Stellantriebe von Fußbodenheizungen selbst Strom (ca. 1-2 Watt pro Ventil), was bei uns einen Stromverbrauch von 60 Watt, nur für die Stellantriebe der Heizung bedeuten würde und das für etwa 200 Tage im Jahr = 288 kWh Strom – bei den aktuellen Strompreisen immerhin 100 € pro Jahr. Der Stromverbrauch der Steuerung und Raumthermostate ist hier noch gar nicht berücksichtigt.
In modernen Häusern ist eine Einzelraumregelung Unfug, kostet Geld bei der Installation und im Betrieb. Der hydraulische Abgleich kostet nur Zeit und ist effizienter. Durch Einzelraumventile wird dessen optimale Wirkung abgewürgt.

Mit der korrekten Einstellung der Heizkurve und der Heizzeiten, hat man einen großen Hebel, was die Verbrauchsoptimierung angeht. Auch das ist eine Einstellung, die von den Heizungsbauern nur auf Augenmaß gemacht wird. Wenn man seine Heizung optimieren will, muss man sich selbst mit der Materie befassen, die gemachten Einstellungen und Effekte dokumentieren und „erleben“. Der Heizungsbauer ist nur ein paar Minuten im Haus und macht seine Standardeinstellung, die nie optimal sein kann.

Unser Zeitprogramm für den Normalbetrieb Fußbodenheizung läuft auch nur von 6 bis 8, 11–13 und 17–21 Uhr. Damit haben wir einen optimalen Wert zwischen der Trägheit der FBH und konstanter Raumtemperatur gefunden. Wir senken dazwischen allerdings auch nur um max. 2 Grad ab. Meine Messungen haben gezeigt, dass eine höhere Nachtabsenkung den Energieverbrauch erhöht, da der Estrich zu stark auskühlt und das mit mehr Energie aufgeholt werden muss.
Brauchwassertemperatur und Zirkulation
Viel Energie wird für die Brauchwasserbereitung verschwendet. Das Brauchwasser wird zu häufig auf die Solltemperatur erwärmt, die auch noch viel zu hoch eingestellt ist. Die Grundeinstellung unserer Heizung lag bei 65 °C Warmwassertemperatur und praktisch permanenter Bereitung zwischen 5 und 23 Uhr! Gleichzeitig war das Programm für die Zirkulationsleitung in dieser Zeit auch ständig aktiv. Gerade die Warmwasserzirkulation vernichtet Unmengen an Energie, da der Wärmeverlust ständig kompensiert werden muss.

Wir haben nur noch 48 °C Warmwassersolltemperatur und eine einzige Aufheizung um 6 Uhr morgens. Die Zirkulation springt um 6:30 Uhr und um 22:30 für jeweils eine halbe Stunde an – das war es! Damit haben wir 24 Stunden lang ausreichend warmes Wasser, selbst für eine Dusche am Abend.
In der gefürchteten Parameterebene 2 unserer Viessmann-Heizungssteuerung findet man den Parameter 59 „Speicherbeheizung: Einschaltpunkt Sollwert“, der von 0 bis 10 K(elvin) eingestellt werden kann. Die Standardeinstellung war 4 K. Das bedeutet, dass die Brauchwassererwärmung sofort anspringt, wenn während des aktiven Warmwasserprogramms die Temperatur 4 K unter den Sollwert sinkt. 44 °C sind jedoch noch immer ausreichend, weshalb ich diesen Parameter auf 8 K eingestellt habe. Das hat den Effekt, dass die Brauchwassererwärmung oft nur alle 2 Tage erfolgt, weil auch nach mehr als 24 Stunden noch über 41 °C Brauchwassertemperatur vorherrschen.

Hier tritt aber noch ein anderes Problem in Erscheinung: Die Temperatur für diesen Parameter wird in unserem Pufferspeicher auf etwa 2/3 der Höhe gemessen. Tatsächlich liegt die Temperatur der obersten Schichtung, aus der auch das heiße Wasser entnommen wird, noch bei 48 °C, wenn der Sensor nur noch 35 °C misst.
Mit diesen Einstellungen konnten wir den Energieverbrauch für die Brauchwasserbereitung um 2/3 verringern!
Um Legionellen braucht man sich nicht die Sorgen machen, die häufig angeführt werden, wenn man mit niedriger Brauchwassertemperatur in Einfamilienhäusern fährt. Unsere Zapfstellen sind regelmäßig in Benutzung, sodass sich hier keine Legionellen bilden können und wir zählen auch nicht zu den gefährdeten Gruppen. Ein „Hygieneprogramm“ heizt den Speicher auch alle 10 Tage auf 65 Grad. Das nützt aber nur, wenn man dann auch alle Warmwasserleitungen einige Zeit fließen und spülen lässt.
Kurzanleitung Heizungsoptimierung
- Sich in die Thematik einlesen und recherchieren. Seiten wie https://www.haustechnikdialog.de, https://www.heizungsforum.de/ oder die Foren der Heizungshersteller helfen bei Fragen meist besser und kompetenter als der Heizungsbauer vor Ort.
- Hydraulischer Abgleich der Anlage – das A und O der Heizungsoptimierung, muss aber „erlebt“ werden ? Thermischer Abgleich
- Heizkurven optimieren
- Heizzeiten reduzieren, im Sommer nur Warmwasserbetrieb
- Bei Fußbodenheizung auf Einzelraumregelung verzichten (was durch den hydraulischen Abgleich kein Problem mehr sein sollte)
- Raum- und Außentemperaturen messen und erfassen (geht mit einer Smarthome-Steuerung einfach und komfortabel)
- Alle Änderungen dokumentieren. Fotos von den Einstellungen an der Heizungssteuerung machen.
- Brauchwassertemperatur reduzieren. Je nach Nutzung und Anzahl der Benutzer können 48 Grad ausreichend sein.
- Brauchwasseraufheizungen reduzieren. Je nach Anlage und Nutzung genügen 1–2 Aufheizungen pro Tag.
- Zirkulation reduzieren oder deaktivieren
- Weitere Optimierungen durch Anpassung der „tieferen“ Heizungsparameter
- Smarthome-Technik für die Steuerung nach Nutzung und Anwesenheit einsetzen
Weitere Optimierung durch Home Assistant
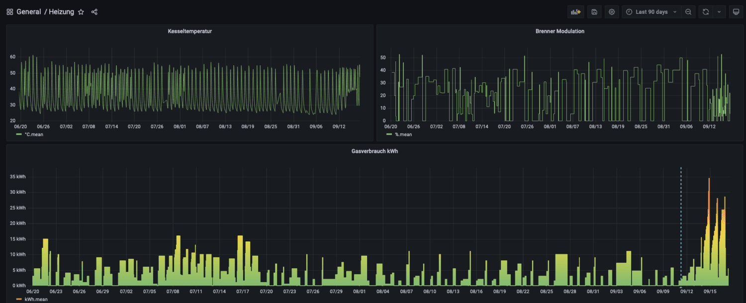
Ja, man kann sagen, dass wir ein sehr smartes Smarthome haben. Dabei hilft Home Assistant sehr. Für die meisten modernen Heizungsanlagen gibt es bereits fix und fertige Integrationen für Home Assistant. So auch für unsere Viessmann Heizung mit ViCare-Modul. Damit kann man nicht nur den Gasverbrauch, Kessel- und Vorlauftemperaturen oder die Warmwassertemperatur auslesen, sondern auch die Heizkreise steuern. Wenn wir das Haus verlassen (kein Smartphone mehr im WLAN eingeloggt), schaltet Home Assistant die Heizung auf den reduzierten Betrieb. Und wenn die wichtigsten Räume im Haus eine Temperatur von 22 °C (z. B. durch Abwärme beim Kochen oder Sonneneinstrahlung) erreicht haben, schaltet Home Assistant die Heizkreise aus.

Auch kann ich die gesamte Rücklauftemperatur über einen Sensor überwachen (siehe mein Projekt hier: https://staging.nachbelichtet.com/mein-neuer-esphome-multisensor-mit-display-fuer-home-assistant/) und wenn diese gleich der Vorlauftemperatur ist, also keine Wärme mehr an die Räume abgegeben werden kann, wird die Heizung ebenfalls auf den reduzierten Betrieb umgeschaltet. Das macht meine Steuerung deutlich früher als die eigentliche Heizungssteuerung.
Der ganz große Vorteil von Home Assistant ist aber, dass ich alle Parameter der Heizung, Raum- und Außentemperaturen über lange Zeiträume aufzeichnen und vergleichen kann. Damit hat man die optimale Grundlage für Optimierungen und kann wirklich beurteilen, ob diese etwas gebracht haben.

Der Energiebedarf wird dieses Jahr bei 15.000 kWh für Heizung und Warmwasser liegen, wobei einige große Optimierungen, wie die zusätzliche Steuerung durch Home Assistant erst im Mai 22 hinzukamen. Es kann also gut sein, dass die Einsparungen in der kommenden Heizsaison noch deutlicher ausfallen werden. Der Durchschnitt der Vorjahre lag bei etwa 23.000 kWh.
Fazit
Einer der größten Hebel zur Einsparung von Energie – nicht nur bei Gasheizungen – liegt in der richtigen Einstellung der Anlage und zwar außerhalb von Standards wie Heizkurve und Heizzeiten.
Leider zeigt sich, dass viele Heizungsbetriebe noch immer nach Schema-F arbeiten und wenig Kenntnisse von modernen Heizungssteuerungen haben. Über die Kenntnisse für die Auslegung und Einstellung von Wärmepumpen, gar nicht zu sprechen. Ein Bekannter aus der Branche erzählte mir, dass bei der Ausbildung von Heizungsbauern gerade einmal 8 Schulstunden für Wärmepumpen zur Verfügung stehen und kaum eine Berufsschule überhaupt Wärmepumpen für die praktische Ausbildung vorhält. Ein Blick in den Rahmenlehrplan für Anlagenmechaniker Sanitär-, Heizungs- und Klimatechnik (Bayern) zeigt, dass hier der Begriff „Wärmepumpe“ nur ein einziges Mal in einem Nebensatz auftaucht (Seite 32).

Verschärft wird das Problem dadurch, dass es kaum Nachwuchs gibt, man als Kunde mittlerweile als Bittsteller dasteht und kaum auf zeitnahen Service hoffen kann. Das geht schon so weit, dass man Termine nur noch über eine Gebühr früher bekommt oder man Vorauskasse möchte.
Um keine Missverständnisse aufkommen zu lassen: Ich will hier die Heizungsbau-Branche nicht über einen Kamm scheren. Hier gibt es sicher auch ausgezeichnete und kompetente Leute, was man nicht zuletzt in den einschlägigen Foren feststellen kann. Meine Erfahrung ist aber, dass man kaum Interesse an gezielteren Einstellungen hat und sich nur mit den rudimentärsten Dingen auskennt – Hauptsache es wird warm und keine beschwert sich. Es wäre sicher interessant, was Spezialisten über die Auslegung und Einstellung der Anlagen sagen würden, wenn man einfach einmal stichprobenartig 10 Anlagen auswählen würde …
Darum sollte man sich die Grundlagen selbst beibringen. Das hat zum einen den Vorteil, dass man mit den eigenen Beobachtungen und Optimierungen bares Geld sparen kann. Zum Anderen aber auch, dass man nicht mehr blank dasteht, wenn ein Heizungsbauer doch einmal Zeit findet.
EnSimiMaV – Mittelfristenergieversorgungssicherungsmaßnahmenverordnung
Ab dem 1. Oktober 2022 soll ein verpflichtender Heizungs-Check eingeführt werden, wenn man eine Gasheizung betreibt. Zwar ist das Gesetz noch nicht durch den Bundesrat gegangen, aber man kann wohl davon ausgehen, dass es kommen wird.
Offiziell heißt das bürokratische Monstrum: Mittelfristenergieversorgungssicherungsmaßnahmenverordnung – kein Witz! Ein paar Bindestriche würden es zumindest lesbar machen. Durch dieses Wort erkennt man aber auch gleich, wessen Geistes Kind, das ist.

Wie ich oben beschrieben habe, haben selbst Heizungstechniker Probleme, die echten Energiespar-Faktoren einer Heizung im Betrieb zu ermitteln und einzustellen. Nun sollen aber auch Schornsteinfeger und Energieberater feststellen, ob die Heizung richtig eingestellt ist. Zwar steht im Entwurf der Vorordnung auch, dass Rohre auf richtige Isolierung etc. geprüft werden sollen, was ich den Leuten auch noch zutraue. Alle anderen Belange halte ich jedoch für völlig sinnfrei.
Ob eine Nachtabsenkung sinnvoll ist oder vielleicht sogar zu einem Mehrverbrauch führt, kann man nicht pauschal sagen. Auch bei der Einstellung der Heizkurve möchte ich sehen, wie „gut“ und „schlecht“ argumentiert wird. Über den hydraulischen Abgleich habe ich oben schon geschrieben. Der steht zwar auf der Rechnung der Heizungsfirma, ist aber nur eine Pi mal Daumen Einstellung. Heizkurven können „gut“ aussehen und die Heizung trotzdem falsch eingestellt sein. Unsere Heizung hat auf beiden Parameterebenen über 100 Einstellungsmöglichkeiten. Und wenn der Prüfer aus dem Haus ist, kann ich alles wieder so einstellen wie vorher – oder schlechter …
Ausnahmen von der EnSimiMaV? Ja, aber nebulös.
Interessant ist der Satz unter § 2 (5) „Die Verpflichtung zur Heizungsprüfung entfällt in Gebäuden, die im Rahmen eines standardisierten Energiemanagementsystems oder Umweltmanagementsystems verwaltet werden und in Gebäuden mit standardisierter Gebäudeautomation“.
Was soll bitte eine standardisierte Gebäudeautomation sein? KNX? LCN Issendorff? Homematic? Home Assistant (ist zumindest die verbreitetste) oder ein Protokoll wie BACnet oder Modbus und wo kann ich das geltend machen?

Was machen Hausbesitzer wie ich, die durch umfassende und belastbare Messungen UND Gebäudeautomation die Heizung und deren Verbrauch so optimiert haben, wie es selbst Fachleuten kaum möglich ist und die Erfolge in Zahlen nachweisen können?
Die Kosten für diese EnSimiMaV-Prüfung sollen zwischen 100 und 150 € betragen – ohne weitere Arbeiten. Wenn zu mir jemand kommt und meint, an meinen Einstellungen etwas verändern zu müssen, würde ich wohl das erste Mal in meinem Leben eine Klage anstrengen.
Es ist natürlich sinnvoll, die Heizung zu optimieren – nicht nur wegen der Gaskrise. Das mache ich seit Jahren. Aber die Auslegung dieser neuen Verpflichtung ist schlichtweg Unsinn. Sie unterscheidet nicht zwischen neuen und alten Anlagen, lässt Fragen nach der Mindestkompetenz der Prüfer offen und definiert nicht, was als „standardisierte Gebäudeautomation“ anzusehen ist. Ebenso fehlt eine Wirksamkeitsprüfung. Diese wäre ohnehin schwer zu argumentieren, da gleiche Rahmenparameter wie Außentemperaturen, gleiche Nutzung etc. zugrunde gelegt werden müssten.
Abgesehen davon, dürfte es schwierig werden, einen Fachbetrieb zu finden. Ach so: Der Stichtag für die Durchführung der Mittelfristenergieversorgungssicherungsmaßnahmenverordnung ist der 15. September 2024. Hoffen wir mal, dass dieser Quatsch im Bundesrat noch gestoppt wird.
Letzte Aktualisierung am 14.12.2025 / Affiliate Links / Bilder von der Amazon Product Advertising API





Schreibe einen Kommentar